Portfolio Insights
Unlock the potential of your geographically dispersed agricultural assets
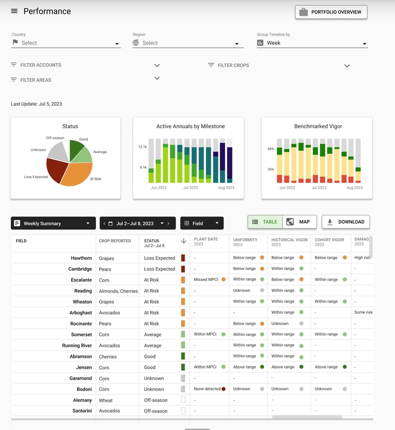
Collect, analyze, and visualize field and plant-level data from one place to enhance decision-making and simplify agricultural management. AI-driven Portfolio Insights Suite enables agribusiness stakeholders to acquire, manage, and insure entire portfolios efficiently and accurately.
.gif?width=750&height=540&name=Untitled%20design%20(1).gif)
› Scale due diligence process for acquiring new properties and monitoring current assets through remote assessments.
› Standardize and streamline stakeholder reporting.
› Increase operational efficiency by optimizing site visits.
› Remotely identify fields at risk of under-performing and prioritize interventions to safeguard yield.
› Identify capital investment requirements based on missing trees and vines, canopy diameter, and fractional cover values, accessible across owned assets and those under consideration.
Portfolio Insights Use Cases
Acquiring, managing, and insuring farmlands poses considerable challenges. From assessing property risks to estimating the necessary capital for effective field management and determining the optimal purchase price, the process demands strategic clarity. Addressing these challenges requires access to plant, field, and operator-level data.
.png?width=270&height=270&name=Untitled%20design%20(15).png)
Make the best decisions on assets under consideration.
One place to monitor field inventory, health, and development for owned assets.
Protect yourself financially from unexpected events by sourcing data-driven insurance products, determining and substantiating the full extent of damage events, and expediting claim payments through supporting analyses.
The difference between Ceres AI and other technologies I've used is the help I get from their expert team.
With Ceres AI we can take a more targeted approach to applying fertilizer and nutrients.
These flights can cover way more ground and provide more insight than a dozen soil moisture probes — and it's cheaper to implement.
The average Ceres AI conductance measurement from its imagery over the season has provided the best correlation with applied water.
